Báo cáo Chuyển đổi Chat OmniAI trên Sapo giúp bạn theo dõi và phân tích hiệu quả tương tác với khách hàng trên hai nền tảng Facebook và Tiktok for Business từ lúc họ tiếp cận trang đến khi tạo đơn hàng và hoàn tất giao dịch. Báo cáo cung cấp các chỉ số quan trọng như hiển thị, nhấp chuột, phản hồi, tạo đơn hàng, đơn đã giao, giúp bạn đánh giá hiệu suất của từng kênh tương tác (tự nhiên hoặc quảng cáo) và tối ưu quy trình chăm sóc khách hàng.
1. Giải thích thuật ngữ
Bảng dưới đây giải thích các thuật ngữ quan trọng trong báo cáo. Bạn có thể nhấp vào nút Giải thích thuật ngữ - Biểu tượng chữ i (Góc trên bên phải màn hình Báo cáo) để xem chi tiết:
| Tên bước |
Định nghĩa |
| Hiển thị |
Số lần nội dung từ hoặc về trang của bạn xuất hiện trên màn hình của một người. |
| Nhấp chuột |
Số lần khách hàng nhấp vào liên kết hoặc nội dung quảng cáo (ví dụ: click vào tên trang). |
| Bắt đầu |
Số lượng cuộc hội thoại bắt đầu và có tương tác tin nhắn (nhắn tin từ quảng cáo hoặc tự nhiên, bình luận). |
| Phản hồi |
Số lượng hội thoại được phản hồi lần đầu tiên trong ngày, bao gồm phản hồi thủ công và tự động. |
| Đã xem |
Số lượng khách hàng đã xem tin nhắn nhưng chưa phản hồi lại. |
| Đã trả lời |
Số lượng khách hàng phản hồi lại tin nhắn của cửa hàng. |
| Thêm giỏ hàng |
Số lượng sản phẩm được thêm vào giỏ hàng bằng thao tác thủ công hoặc tự động. |
| Tạo đơn hàng |
Số lượng đơn hàng được tạo bằng thao tác thủ công hoặc tự động. |
| Đơn đã giao |
Số lượng đơn hàng đã được giao thành công. |
2. Xem báo cáo chuyển đổi Chat OmniAI
Bước 1: Truy cập báo cáo chuyển đổi
- Tại giao diện quản lý Sapo, vào Danh mục bên trái → Nhấn Chat OmniAI.
- Tại thanh công cụ, chọn Báo cáo → Chọn Báo cáo chuyển đổi.

Bước 2: Tùy chỉnh dữ liệu báo cáo
Bạn có thể lọc dữ liệu theo nhu cầu:
- Trang: Chọn Trang muốn xem báo cáo (Fanpage Facebook, Tiktok for Business,..).
- Khoảng thời gian: Chọn mốc thời gian cụ thể (Hôm nay, Hôm qua, 7 ngày trước, hoặc tùy chỉnh).
- Nguồn khách hàng: Chọn Tất cả, hoặc lọc theo Tự nhiên hoặc Quảng cáo để phân tích hiệu quả của từng kênh.

Bước 3: Xem dữ liệu báo cáo chuyển đổi
1. Báo cáo Tỷ lệ chuyển đổi theo số lượng khách hàng
Tại Tab Tỷ lệ chuyển đổi theo số lượng khách hàng, hệ thống hiển thị báo cáo dưới dạng biểu đồ thể hiện tỷ lệ chuyển đổi theo số lượng khách hàng. Tỷ lệ này phản ánh mức độ chuyển đổi khách hàng từ bước tiếp cận trang đến bước đơn hàng được giao thành công.
Công thức:
- Tỷ lệ chuyển đổi theo số lượng khách hàng = (Số lượng khách hàng tại bước cuối cùng / Số lượng khách hàng tại bước "Hiển thị") × 100
Cách xem báo cáo:
- Báo cáo tổng quan:
- Báo cáo hiển thị tỷ lệ chuyển đổi và số lượng khách hàng chuyển đổi ở từng bước trên hành trình khách hàng (Bắt đầu > Phản hồi > Đã xem > Đã trả lời > Thêm giỏ hàng > Tạo đơn hàng > Đơn đã giao), giúp bạn đánh giá hiệu quả của từng giai đoạn trong hành trình khách hàng.
- Khi di chuột vào từng cột hoặc vùng chuyển đổi, hệ thống sẽ hiển thị nhanh: Tên bước, Số lượng khách hàng, Tỷ lệ phần trăm tương ứng, Thông tin phân tách theo nguồn, So sánh tăng/giảm so với kỳ trước, Cảnh báo tỷ lệ rơi rớt (nếu có).

- Báo cáo chi tiết theo khách hàng: Nhấn vào biểu tượng mũi tên (Góc trên bên phải biểu đồ) để xem chi tiết.
- Bộ lọc dữ liệu: Lọc theo Trang, Thời gian, Nguồn khách hàng.
- Biểu đồ hành trình khách hàng: Hiển thị tỷ lệ phần trăm, số lượng khách hàng chuyển đổi và rời bỏ ở từng bước.
- Màn hình thống kê chi tiết: Hiển thị danh sách khách hàng cùng các thông tin liên quan.
- Thanh công cụ: Thanh tìm kiếm, Lọc theo bước, Điều chỉnh cột hiển thị và Xuất file.
- Bảng dữ liệu thông tin khách hàng: Tên khách hàng, Số điện thoại, Nguồn, Giới tính, Ngày sinh, Địa chỉ, Trang, Bước, Thời gian bắt đầu, Bài viết, Người phản hồi, Thời gian phản hồi, Đã xem, Thời gian trả lời, Số sản phẩm, Số đơn hàng, Tổng doanh thu, Số đơn đã giao và Lợi nhuận gộp.

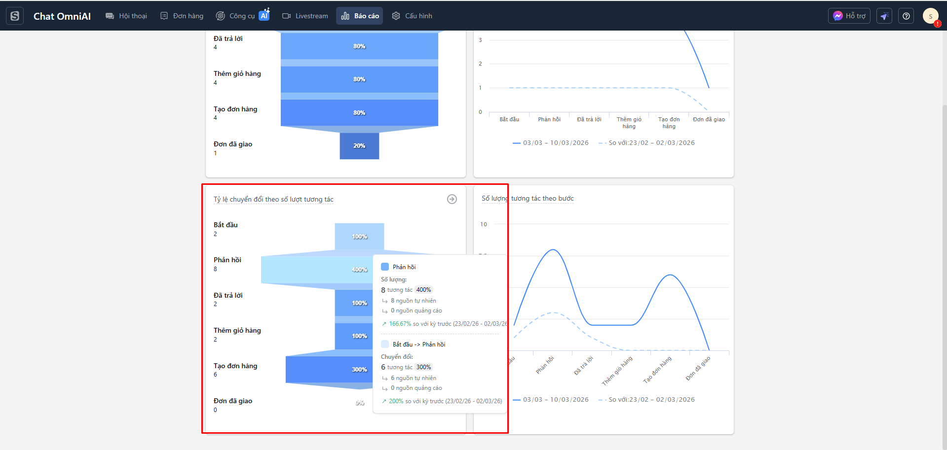
2. Báo cáo Tỷ lệ chuyển đổi theo số lượt tương tác
Tại Tab Tỷ lệ chuyển đổi theo số lượt tương tác, hệ thống hiển thị báo cáo dưới dạng biểu đồ thể hiện tỷ lệ chuyển đổi theo số lượt tương tác. Tỷ lệ này đo lường số lượng tương tác thực hiện ở mỗi bước so với tổng số lượt hiển thị.
Công thức:
- Tỷ lệ chuyển đổi theo số lượt tương tác = (Số lượt tương tác tại bước cuối cùng / Số lượt hiển thị) × 100
Cách xem báo cáo:
- Báo cáo tổng quan: Báo cáo hiển thị tỷ lệ chuyển đổi và số lượng tương tác chuyển đổi ở từng bước trên hành trình khách hàng. Giúp bạn đánh giá hiệu suất của từng bước trong việc chuyển đổi tương tác thành đơn hàng.

- Báo cáo chi tiết: Nhấn vào biểu tượng mũi tên (Góc trên bên phải) để xem chi tiết từng chỉ số chuyển đổi, bộ lọc dữ liệu, biểu đồ hành trình và bảng dữ liệu thông tin khách hàng tương tự như báo cáo theo số lượng khách hàng.

3. Báo cáo Số lượng khách hàng theo từng bước
Tại tab Số lượng khách hàng theo bước, hệ thống hiển thị báo cáo dưới dạng biểu đồ đường. Báo cáo này hiển thị số lượng khách hàng tại từng giai đoạn trong quá trình tương tác, từ hiển thị nội dung đến tạo đơn hàng.
Cách xem báo cáo:
- Đường liền màu xanh: Thể hiện dữ liệu của khoảng thời gian đã chọn.
- Đường nét đứt màu xanh nhạt: Thể hiện dữ liệu của khoảng thời gian kỳ trước kỳ đã chọn.
- Mỗi điểm trên biểu đồ tương ứng với số lượng khách hàng đạt tới bước đó. Khi di chuột vào từng điểm, hệ thống hiển thị thông tin chi tiết: số lượng khách hàng kỳ hiện tại, số liệu kỳ trước và tỷ lệ thay đổi.

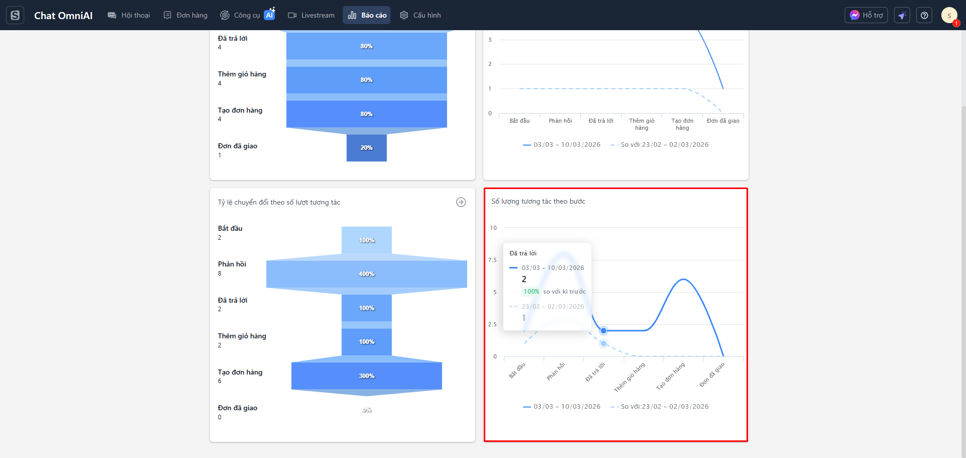
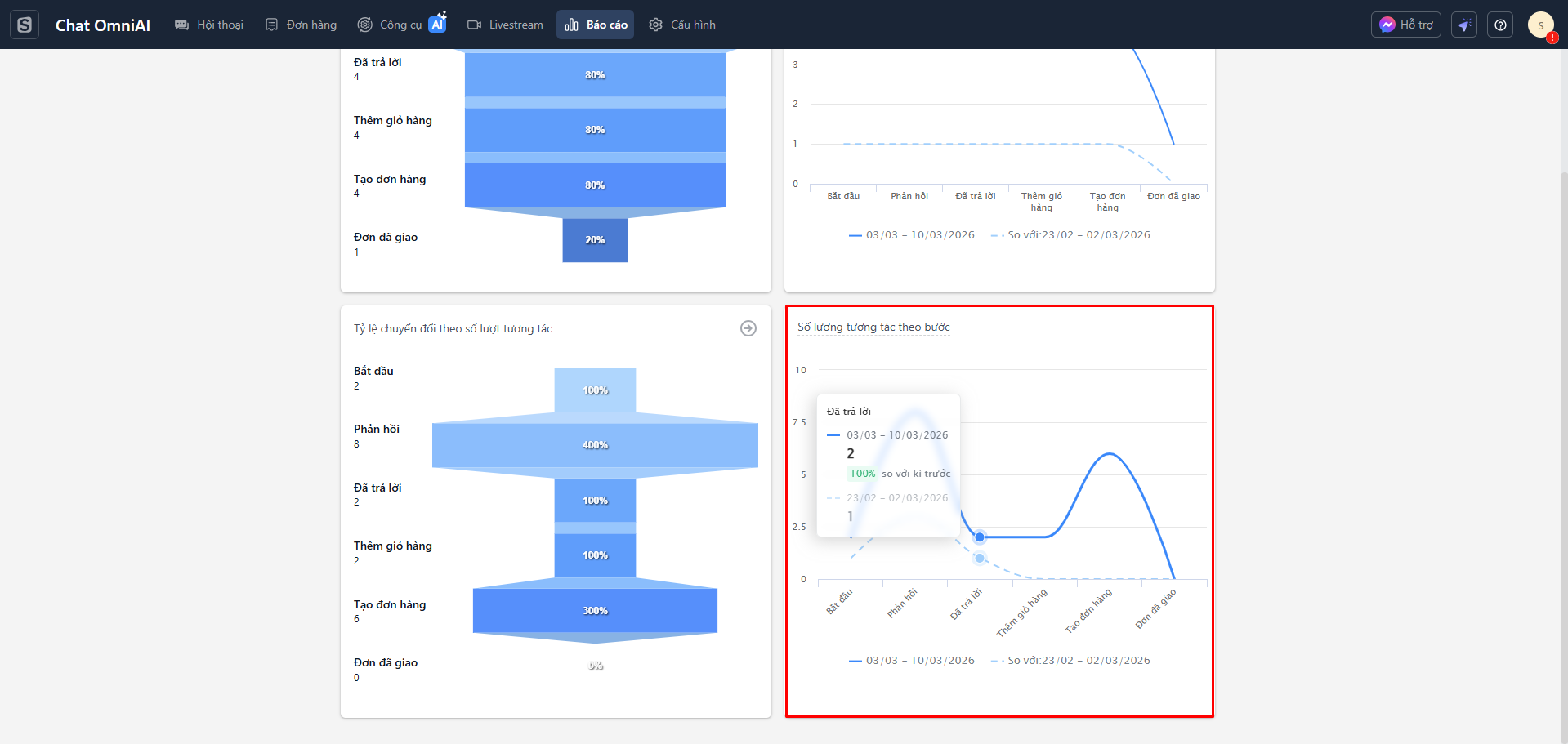
4. Báo cáo Số lượt tương tác theo bước
Tại tab Số lượng khách hàng theo bước (Số lượt tương tác), hệ thống hiển thị báo cáo dưới dạng biểu đồ đường. Báo cáo hiển thị tổng số lượt tương tác của khách hàng theo từng giai đoạn.
Cách xem báo cáo:
- Đường liền màu xanh: Thể hiện dữ liệu của khoảng thời gian đã chọn.
- Đường nét đứt màu xanh nhạt: Thể hiện dữ liệu của khoảng thời gian kỳ trước kỳ đã chọn.
- Mỗi điểm trên biểu đồ tương ứng với số lượng tương tác đạt tới bước đó. Khi di chuột vào từng điểm, hệ thống hiển thị thông tin chi tiết của bước, bao gồm số lượng tương tác trong kỳ hiện tại, số liệu của kỳ trước và tỷ lệ thay đổi.

Lưu ý:
- Khi chỉ chọn kênh Facebook, báo cáo chuyển đổi hiển thị đủ 7 bước (Bao gồm bước Đã xem) trong hành trình chuyển đổi.
- Khi chọn ít nhất một kênh TikTok for Business, báo cáo chuyển đổi hiển thị 6 bước và không bao gồm bước Đã xem, phù hợp với đặc thù dữ liệu của kênh này.